Exploring DeFiLlama features and How we Utilize It
Namaste 🙏 all of you. Hope all doing well, In my today article I come with sharing DefiLlama Platform to all. Who Hunting Airdrops and Dex Trading Opportunity is the best platform for research based on our needs.

In a simple language, we may say DefiLlama is an Dex Watcher in crypto space. Through our Metamask, we may interact with any Dapps without leaving DefiLlama, This feature I loved a lot. But risky one.
Mostly, I use this platform for hunting airdrops and other trading opportunities needs. But I don't interact with this platform using my original wallet. Always try to create multiple wallets for our trading needs. It gives protection from hacking.Using Those wallets I interact to it.
I think most people use this platform for their regular needs, but there are still some important unknown features with this platform.In my today's post I try to explain with you, let's start.
Hidden Features in the DefiLlama Platform
Here are some of my favorite features in the DefiLlama platform.
Borrowing Aggregator
I think most people are not using this tool for their needs also. In my opinion it's best tool who searching for keeping their assets as coletral by borrowing their needsded coins, with out selling their original holdings.
A lot of people, without searching for the best offers, go with any platform for emergency needs.
But in DefiLlama, we get all the details with a single click.
For this, just go to DefiLlame -> Borrow Aggregator.
Then, in the search bar, indicate which token you need to keep as collateral and which coin names you need to borrow. That's it; it now shows all available platforms with all details.Such as supply APR, borrow APR, total TVL on that pool, and many more details at a single click.
For example, if you hold ETH, you might borrow USDC. Then in searchbar give details then select search tab.

Source
From here, just select which you want, then go further in the process.
Set Notifications
This feature I mostly use to know real-time updates based on my needs.
This feature is also available at no cost; just signing up using email is enough.
Then select Yield Tab > Pool... Here right side corner you get Notification tab.

Source
Just select and enter your criteria to set your notification. You may get notifications on Telegram, Discord, Slack, Twitter, Webhook, and emails too. Whichever you need, you choose as per your wish.

Source
This notification works using HAL Protocal. So you must try it, guys.
USD INFLOWS
In trading, we must control our emotions to get better results. But it is not an easy task.
But by checking stable coin inflows into the market, we may get clarification regarding the preset market situation.

Source
That's why I use this hidden feature of DefiLlama for my trading needs. This information helps me a lot in making the correct decision at the right time.
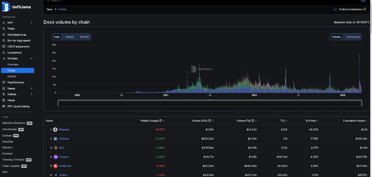
Dex Volume
Using this feature, we may track real-time volume on Dex; it will also give each chain's volume. From this, we can easily identify traders' interests.

Source
where they are investing more money and which are offering good returns to traders.
Fees/Revenue
Using this tool, we may easily identify which chain is generating more income and how much it returns to token holders.

Source
Using this, we may identify which platforms provide accurate returns to token holders.
Airdrops
This word Airdrops is most familiar in the crypto space. Because each new project offers some of its tokens to early supporters.
That's why Airdrop hunters always search for new projects that have good backing and raise money for developing their platform. On those platforms, they try to interact at the beginning stage. That's why they get eligibility for receiving some of the free tokens from that project on mainnet launch time.
In the past, we've seen Uniswap, Dydx, and ENS give big rewards to early users. all those I missed badly due to a lack of knowledge.
That's why now I trying to interact projects which having good backing, not having it's token yet. From this, you can get some free bucks after its launch. But it complete speculation no guarantee.

Source
But I trying my best to interact more projects which is at starting stage, mainly I focus which in testnet face. Thats we no need to invest our money; just by using faucets, we may interact at no cost. But those are lengthy and time-consuming processes.
But it give the opportunity to interact different projects at starting stage, possible to explore more protocols and networks.
If you are searching for airdrops, then you must utilize this airdrop feature on DefiLlama. Don't miss it.
Those features I mainly use for my needs, but there are also other features like Base vs. Reward Apy, Finding Yield, Treasury Protocol, CX Transparency, and many more available.
If you interested check it guys. For more details, check out their platform through this link.
Thank you so much for reading my article!
Thank you, friend!


I'm @steem.history, who is steem witness.
Thank you for witnessvoting for me.
please click it!
(Go to https://steemit.com/~witnesses and type fbslo at the bottom of the page)
The weight is reduced because of the lack of Voting Power. If you vote for me as a witness, you can get my little vote.
Upvoted! Thank you for supporting witness @jswit.